Premiere Pro でGPUアクセラレーションを有効にしても「ソフトウェアレンダリング」に戻ってしまう、またはGPU使用率がほぼゼロのままの場合、原因はPremiereの対応リスト未掲載か、ドライバーの問題がほとんど。いずれも設定変更やドライバー操作で解決できる。GPU加速の仕組みと全体像はGPU加速の完全ガイドで確認できる。
Premiere ProでGPUが認識されない・使われない原因
GPU: PremiereのCUDA対応リストに未掲載
Premiere Proは動作確認済みのGPUリスト(cuda_supported_cards.txt)を内部で持っており、このリストにないGPUはデフォルトでCUDAアクセラレーションが有効にならない。特に新世代GPUが発売された直後は、PremiereのアップデートがGPUの対応リストに追いつかないことがある。
この場合、GPUが正常に動作していてもPremiereから認識されず、プロジェクト設定でレンダラーの選択肢に「GPU アクセラレーション」が表示されない。
GPU: ドライバーの問題
古いGPUドライバーや、Windowsの自動更新で入った不安定なドライバーが原因でCUDAが正常に動作しないことがある。特にPremiereのメジャーアップデート後は新しいCUDAバージョンが必要になるケースがあり、ドライバーの更新が解決策になる。
逆に「最新ドライバーに更新したら認識されなくなった」という場合は、1世代前のStudio Driverへのロールバックが有効なことがある。
設定: プロジェクト設定でソフトウェアレンダリングが選択されている
Premiereのプロジェクト設定は「プロジェクトごとに保存」される。GPUが対応していても、プロジェクト設定でソフトウェアレンダリングが選択されていると、そのプロジェクトではGPUが使われない。新規プロジェクトを作るたびに確認が必要。
GPU: VRAMが不足している
使用可能なVRAMが2GB未満の場合(他のアプリでVRAMを大量消費している状態など)、PremiereがGPUアクセラレーションを自動的に無効化することがある。VRAMが8GB以上のGPUでも、高解像度のゲームやAI処理を並行していると一時的にVRAMが枯渇する場合がある。
解決手順
1. プロジェクト設定でレンダラーを確認する
ファイル → プロジェクト設定 → 一般 を開く。「ビデオレンダリングおよび再生」の「レンダラー」を確認する。
- 「GPU アクセラレーション(CUDA)」が選択できる状態にあれば選択する。
- 選択肢に「GPU アクセラレーション」が存在しない場合は、手順2・3を実施する。

2. GPUを対応リストに追記する(非対応GPUの場合)
Premiereを終了した状態で以下のパスを開く。
C:\Users\[ユーザー名]\AppData\Roaming\Adobe\Premiere Pro\[バージョン]\
cuda_supported_cards.txt をテキストエディタ(メモ帳)で開く。ファイルの末尾に使用GPUのモデル名を追記する。
例(RTX 5060 Tiの場合):
NVIDIA GeForce RTX 5060 Ti
GPUの正確なモデル名はデバイスマネージャー → ディスプレイアダプターで確認する。保存後にPremiereを起動し、プロジェクト設定でレンダラーを確認する。
3. GPUドライバーを更新またはロールバックする
レンダラーに「GPU アクセラレーション」が表示されない、または選択できない場合、ドライバーの問題の可能性がある。
- 最新のNVIDIA Studio Driverに更新する(詳細手順はこちら)
- 最新ドライバー更新後に発生した場合は、1つ前のバージョンにロールバックする
4. DDU(Display Driver Uninstaller)でクリーンインストールする
ドライバーの更新・ロールバックでも解決しない場合、ドライバーの残骸が原因の可能性がある。DDUツールで完全削除してから再インストールすると解決するケースがある。
DDUの手順:セーフモードで起動 → DDU実行でドライバーを完全削除 → 通常起動してNVIDIA公式からStudio Driverをインストール。
5. GPU使用率を確認する(GPUは認識されているが使われていない場合)
レンダラーがCUDAになっていてもGPU使用率が低い場合、プレビューの内容によっては意図的にGPUが使われないシーンがある(例:純粋なカット編集のみで映像処理がない)。エフェクトを追加したシーンでの書き出し中にタスクマネージャー → GPUのグラフを確認する。
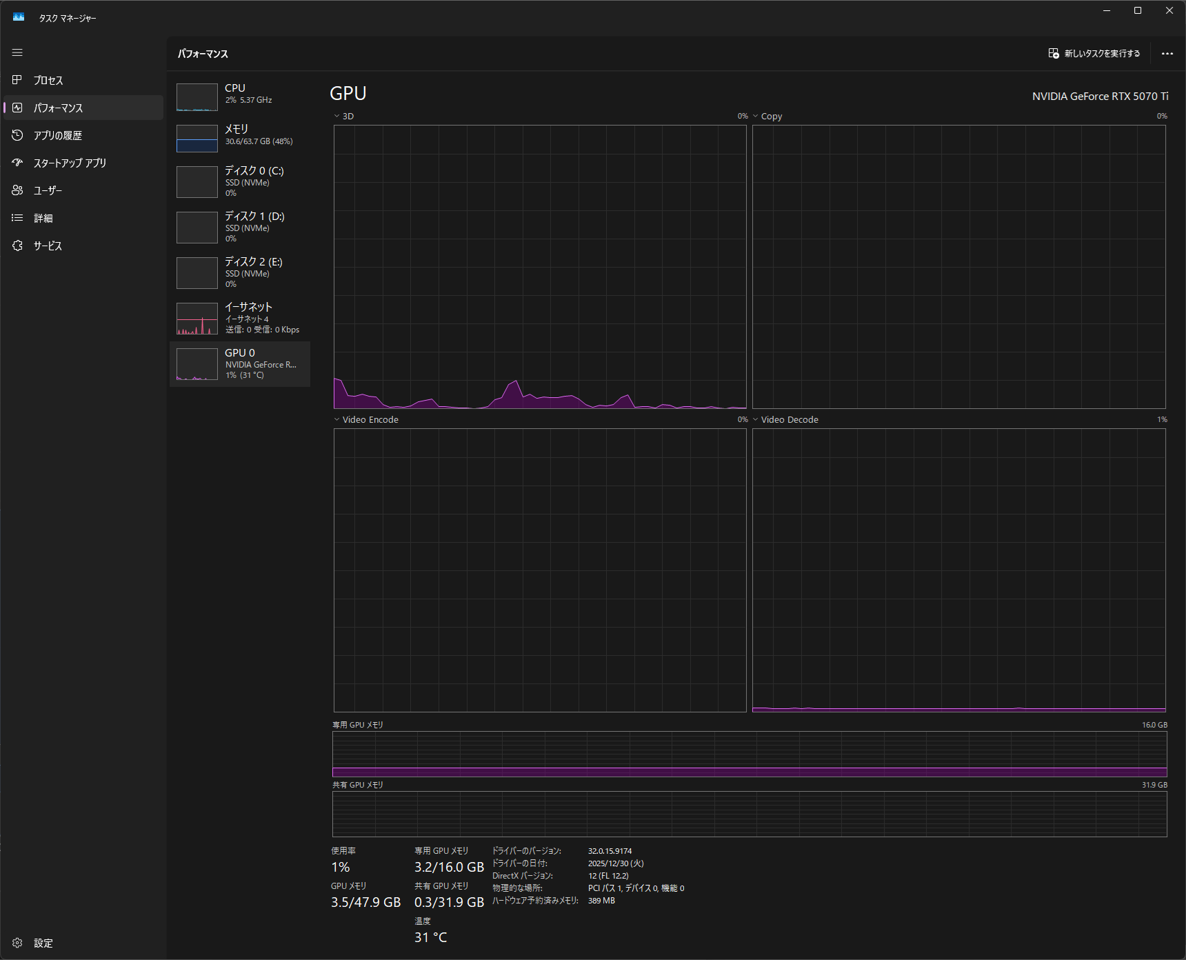
GPU認識・使用状況の確認方法
タスクマネージャー(Ctrl+Shift+Esc)→「パフォーマンス」タブ →「GPU」を選択。
- 「3D」の使用率が上がっている: エフェクト処理でGPUが動いている
- 「エンコード」の使用率が上がっている: ハードウェアエンコード中
- どちらも0%近い: GPU が使われていない状態

判断基準
| 状況 | 推奨アクション |
|---|---|
| レンダラーにCUDAの選択肢がない | cuda_supported_cards.txt に追記。ドライバー更新も試みる |
| CUDAを選択できるが書き出しでGPUが使われない | 書き出し設定で「ハードウェアエンコードを使用」を確認 |
| ドライバー更新後に認識されなくなった | 1世代前のStudio Driverにロールバック |
| 上記全て試しても解決しない | GPU自体の問題またはPremiereの再インストールを検討 |