動画編集パソコンに必要なスペックは、解像度・フレームレート・使うソフトによって変わる。1080p 30fps なら RAM 16GB + NVMe SSD + RTX 5060 が最低ライン、4K 60fps なら RAM 32GB + RTX 5070 以上が推奨だ。スペック不足は「どのパーツが足りないか」で症状が変わる。用途別の一覧は下の早見表で確認できる。今のPCで足りるかどうかの判断は最下部の判断基準を参照してほしい。
動画編集PCのスペックと用途別の選び方
動画編集パソコンのスペック不足が引き起こす問題はコンポーネントごとに症状が異なる。「なんとなく重い」という状態でも、原因がCPUなのかRAMなのかSSDなのかで対処法が変わる。闇雲にスペックを上げる前に、どの部品がボトルネックかを特定することが重要だ。
CPU:エンコード・エフェクト処理の速度を決める
CPUはPremiere ProやDaVinci Resolveでの書き出し速度・エフェクト計算に直接影響する。ハードウェアエンコード(GPU処理)が有効な場面でも、カラーグレーディング・ノイズ除去・合成処理はCPUに依存することが多い。6コア以上が実用最低ライン、8コア以上あると書き出し待ち時間が大きく短縮される。
HEVCやAVCHDなど複雑なコーデックの素材はデコード処理が重く、コア数が少ないCPUほど再生時のカクつきが顕著になる。
GPU:プレビュー描画とハードウェアエンコードを担う
GPUはPremiereのプレビュー描画・エフェクト処理・ハードウェアエンコードに使われる。VRAM 8GB以上あると4Kエフェクト処理が快適になり、RTX 5060以上であればH.264・HEVCのハードウェアエンコードが実用速度で動作する。
Premiere Proでは「Mercury Playback Engine GPU高速処理(CUDA)」が有効になっていることが前提条件だ。設定が「ソフトウェアレンダリング」のままになっていると、高性能なGPUがあっても活かされない。

「Mercury Playback Engine GPU高速処理(CUDA)」が選択され、「この再生エンジンはアクティブで、レンダリングに使用されています」と表示されていれば正常だ。設定変更の手順はGPUアクセラレーション完全ガイドで詳しく解説している。
RAM:タイムラインとキャッシュを展開する作業領域
RAMはタイムライン上の素材フレームを展開するために使われる。不足するとSSDのページファイルへの読み書きが発生し、動作が著しく遅くなる。Premiere Pro単体で6〜18GBを消費するため、16GB環境では常に逼迫しやすい。
After EffectsやDaVinci Resolveと並行して使う場合は、それぞれが独立してRAMを確保するため消費量がさらに跳ね上がる。
SSD:キャッシュ・プロジェクトの読み書き速度を決める
Premiereはキャッシュの読み書きが頻繁に発生する。HDDではこの読み書きがボトルネックになり、プロジェクトの読み込みが遅い・プレビューが引っかかるなどの問題が出る。NVMe SSDへの変更は、パソコンのコストを抑えながら動画編集の快適さを上げる改善策として効果が高い。
比較・評価
用途別スペック早見表
| 用途 | CPU | GPU (VRAM) | RAM | SSD |
|---|---|---|---|---|
| 1080p 30fps(最低ライン) | Core i5-13世代 | RTX 5060 8GB | 16GB | NVMe 500GB |
| 1080p 60fps(推奨) | Core i7-14世代 | RTX 5060 Ti 8GB | 32GB | NVMe 1TB |
| 4K 30fps(推奨) | Core i7-14世代 | RTX 5070 12GB | 32GB | NVMe Gen4 1TB |
| 4K 60fps(理想) | Core i9 / Ryzen 9 | RTX 5070 Ti / RTX 5080 16GB | 64GB | NVMe Gen4 2TB |
各コンポーネントの最低・推奨・理想ライン
CPU
- 最低ライン:6コア以上(Core i5-13世代、Ryzen 5 7600相当)
- 推奨:8コア以上(Core i7-14世代、Ryzen 7 7700X相当)
- 理想:12コア以上(Core i9-14900K、Ryzen 9 7950X相当)
GPU
- 最低ライン:RTX 5060(VRAM 8GB)。ハードウェアエンコード対応
- 推奨:RTX 5060 Ti(VRAM 8GB)。1080p〜4K 30fps 快適
- 理想:RTX 5070 Ti / RTX 5080(VRAM 16GB)。4K 60fps・複数エフェクト対応。現行世代(50シリーズ)はNVENCの品質が40シリーズからさらに向上している
GTX 1060以下はハードウェアエンコードの恩恵が限定的で、現在の用途では推奨しない。
Adobe系ソフトではNVIDIAが有利だ。Premiere ProのGPUアクセラレーションはCUDA(NVIDIA)とOpenCL(AMD)の両方に対応しているが、CUDAのほうが最適化が進んでおり動作が安定している。NVIDIAはクリエイター向けに「Studioドライバー」を提供しており、Adobe製品での動作テストが行われたうえでリリースされる。AMDにはこれに相当するドライバーがない。書き出しに使われるハードウェアエンコーダーも、NVIDIAのNVENC(RTX 30/40番台以降)はAMDのAMFより同ビットレートでの画質が高い傾向がある。予算が同じなら、Adobe系ソフトを使う限りNVIDIA一択と考えてよい。
RAM
- 最低ライン:16GB(1080p単カメラ・エフェクト最小限)
- 推奨:32GB(1080p〜4K 30fps・エフェクト中程度)
- 理想:64GB以上(4K 60fps・After Effects並行・マルチカム)
16GBと32GBで実際にどれだけ差が出るかは16GBと32GBの違いで詳しく比較している。
SSD
- 最低ライン:NVMe SSD 500GB(HDD使用は避ける)
- 推奨:NVMe SSD 1TB以上(素材・キャッシュを別ドライブで保存)
- 理想:NVMe Gen4 SSD × 2(OS用・素材用を分離)
Gen3とGen4の実測差についてはNVMe Gen3 vs Gen4 比較を参照してほしい。
編集ソフト別のスペック差
| ソフト | GPU依存度 | RAM消費 | CPU負荷 |
|---|---|---|---|
| Premiere Pro | 高(CUDA/Metal) | 6〜18GB | 中〜高 |
| DaVinci Resolve | 非常に高(GPU中心) | 16GB〜 | 中 |
| Final Cut Pro | 高(Metal最適化) | 4〜12GB | 低〜中 |
DaVinci ResolveはGPU依存度が特に高く、VRAM 8GB未満では4Kカラーグレーディングが実用的な速度にならない場合がある。Final Cut ProはApple Siliconとの相性が良く、M2/M3チップのMacBook Proでは同価格帯のWindows機を上回る体感を得られることがある。
ボトルネックをタスクマネージャーで確認する
編集中にタスクマネージャー(Ctrl+Shift+Esc)を開き、「パフォーマンス」タブの各項目を確認する。
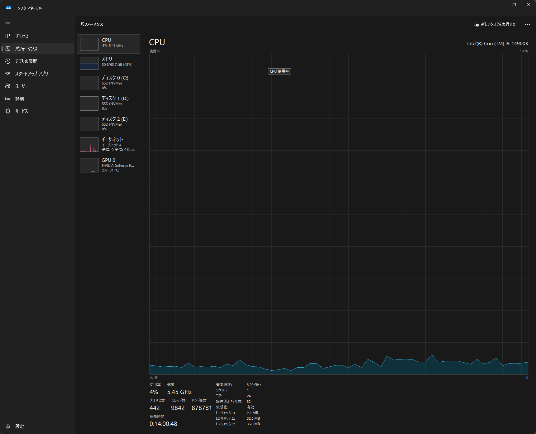
CPUタブ

使用率が編集中に90%以上に張り付く場合はCPUがボトルネック。左ペインにCPUモデル名(上の例ではCore i9-14900K)と論理コア数が表示されるので、現在のスペックも確認できる。
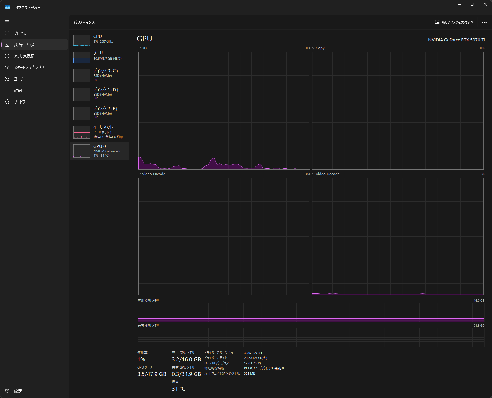
GPUタブ

「専用 GPU メモリ」がVRAM上限に近い場合はVRAM不足のサイン。「Video Encode」「Video Decode」のグラフが動いていれば、ハードウェアエンコード・デコードが正常に機能している。グラフが常に0%の場合は設定を確認する必要がある。
メモリタブ

使用中のRAMが総容量の80%を超えると動作が重くなりやすい。「スロットの使用」が「2/4」のように空きがあれば増設で対応できる。「速度」欄でメモリの動作クロックも確認できる。
ディスクタブ

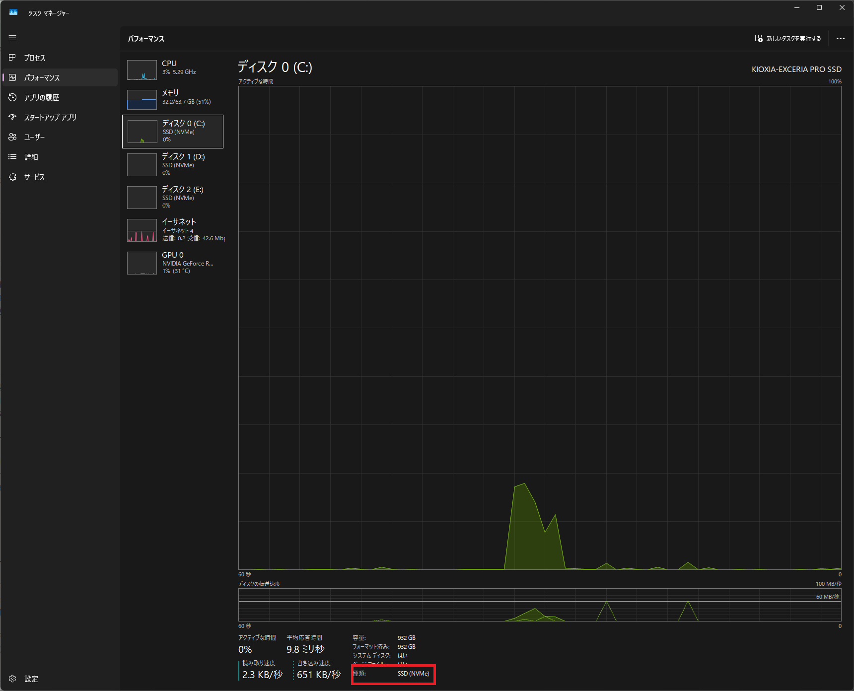
左ペインのディスク項目に「SSD (NVMe)」と表示されていればNVMe環境だ。「ハードディスクドライブ」と表示されている場合はHDDであり、動画編集のボトルネックになりやすい。アクティブな時間が編集中に常時高い場合も、ストレージがボトルネックになっているサインだ。
| 項目が高負荷 | 疑われる原因 | 対処 |
|---|---|---|
| CPU 90%以上 | CPU処理不足 | プロキシ化・CPU換装 |
| GPU VRAM逼迫 | VRAM不足 | GPU換装・エフェクト削減 |
| RAM 80%以上 | RAM不足 | 増設(16GB→32GBなど) |
| ディスク 高負荷 | HDD使用・SSD速度不足 | NVMe SSD化 |
ボトルネックが特定できたら、Premiereが重い原因と解決法で具体的な対処手順を確認してほしい。
判断基準
| 現状スペック | 1080p編集 | 4K編集 | 推奨アクション |
|---|---|---|---|
| RAM 16GB・NVMe SSD | ○ 実用的 | △ プロキシ必須 | 設定改善で対応可能 |
| RAM 32GB・NVMe SSD・RTX 5060 Ti | ◎ 快適 | ○ 30fps実用的 | 現状維持 |
| RAM 64GB・NVMe Gen4・RTX 5070以上 | ◎ | ◎ 60fps対応 | 現状維持 |
| RAM 16GB・HDD使用 | △ 重め | ✗ 非推奨 | NVMe化+RAM増設が先決 |
| RAM 8GB・内蔵GPU | ✗ | ✗ | ハード変更が必要 |
| GTX 16xx・RTX 20xx/30xx使用中で書き出しが遅い | △〜✗ | ✗ | NVEncが旧世代。RTX 5060搭載PCへの乗り換えで書き出し速度が大幅改善する |
| RTX 20xx/30xx・4K 60fps編集でカクつく | △ | △ | VRAM・エンコード性能の限界。RTX 5070搭載PCへの乗り換えを検討 |
設定改善で解決できるか、ハード変更が必要かの判断軸はPCを買い替えるべきか設定で乗り切るかでさらに詳しく解説している。ノートPCの場合はスペック表の数値だけでなく冷却性能もボトルネックになりやすい。ノートPCで動画編集する方法と注意点も合わせて確認してほしい。
よくある質問
予算10万円以下でも動画編集できるPCは組めますか?
1080p 30fps 程度なら可能だ。ただし2025年以降のメモリ・SSD価格高騰により、Core i5-13世代 + RAM 16GB + NVMe SSD 1TB の新品構成は以前より割高になっており、10万円前後に収めるのは難しくなっている。新品で組む場合は12〜15万円を目安にするか、整備済み品・中古パーツを活用すると予算内に収まりやすい。いずれにしても4K編集やエフェクト多用には向かない。具体的な構成例は入門向けPC構成ガイドを参照してほしい。
MacとWindowsどちらが動画編集に向いていますか?
Final Cut Pro を使うならApple Silicon搭載のMacが有利だ。Premiere Pro・DaVinci ResolveならRTX搭載のWindows PCのほうがコストパフォーマンスが高く、同じ予算でGPU・RAMに多くを割ける。
ノートPCでも4K編集できますか?
RTX 5060 Ti以上搭載のゲーミングノートであれば4K 30fps編集は可能だ。ただし冷却が追いつかずサーマルスロットリングが発生すると、スペック上では十分でも体感が重くなる。詳細はノートPCで動画編集する方法と注意点を参照してほしい。
GPUはGeForceとQuadro(RTX Pro)どちらが良いですか?
動画編集用途ではGeForce(RTX)で十分だ。QuadroはCADや業務用アプリケーション向けの認定を持つが、PremiereやDaVinci Resolveでの編集速度はGeForceと大差ない。コストパフォーマンスではGeForceが圧倒的に優れている。
