Premiere Proはインストール直後やドライバー更新後に、GPUアクセラレーションが無効状態に戻るケースがある。「スペックの割に書き出しが遅い」「タイムラインが重い」という場合、原因の大半はレンダラーの設定1か所を変えるだけで解決する。GTX 1060以上のGPUがあれば、設定変更だけで即日効果が出る。このガイドではGPUアクセラレーションの有効化・動作確認・GPUが認識されない場合の追加対処を順番に解説する。
GPUアクセラレーションが効かない原因
設定: レンダラーがソフトウェアレンダリングに設定されている
プロジェクト設定の「レンダラー」が「ソフトウェアレンダリング(ソフトウェアのみ)」になっていると、GPUがほぼ使われずCPUだけで描画・エフェクト処理が行われる。この状態ではGPUの性能が生かされず、エフェクトが多いシーンでCPU使用率が100%に張り付く。
Premiere Proの新規プロジェクト作成時やPCのGPUドライバーを更新した直後にこの設定がリセットされることがある。
GPU: GPUドライバーが古い・不安定
古いGPUドライバーでは、新しいCUDAバージョンに対応していないことがある。Premiereの新バージョンで追加されたAIノイズ除去などの機能はCUDAのバージョンに依存しており、古いドライバーでは機能が動作しない・エラーが発生するケースがある。
Studio Driver(ゲーム向けではなくクリエイター向けに検証されたドライバー)の使用が推奨される。
GPU: VRAMが不足している
4K解像度でエフェクトを複数重ねると、処理に必要なVRAMが増大する。VRAMが枯渇すると、Premiereは一部の処理をGPUからCPUに切り替え(フォールバック)する。この切り替えが発生するとタイムラインのプレビューが突然重くなる。VRAM 8GB以上が推奨される。
設定: ハードウェアデコードが無効
ハードウェアデコードは素材の読み込み(デコード)をGPUで処理する機能。無効の場合、特にHEVC 4K素材の読み込みでCPUに大きな負荷がかかり、プレビューが重くなる。
設定: ハードウェアエンコードが無効
書き出し時にGPUのエンコーダー(NVEnc)を使わない設定になっていると、書き出しがCPU処理のみになり2〜5倍の時間がかかる。
解決手順
1. レンダラーをGPUアクセラレーションに設定する
ファイル → プロジェクト設定 → 一般 を開く。「ビデオレンダリングおよび再生」セクションの「レンダラー」を確認する。
- NVIDIA GPUの場合:「GPU アクセラレーション(CUDA)」を選択
- AMDの場合:「GPU アクセラレーション(OpenCL)」を選択
- Macの場合:「GPU アクセラレーション(Metal)」を選択
変更後はPremiereの再起動が必要な場合がある。

2. GPUドライバーを最新のStudio Driverに更新する
GeForce ExperienceまたはNVIDIA公式サイトから「Studio Driver」を選択してダウンロードする。「クリーンインストール」オプションを選ぶと旧バージョンの残骸が残らない。
3. ハードウェアデコードを有効にする
編集 → 環境設定 → メディア を開く。以下を確認してチェックを入れる。
- 「ハードウェアアクセラレーション H.264 デコードを有効にする」
- 「ハードウェアアクセラレーション HEVC デコードを有効にする」
これにより素材読み込み時のCPU負荷が下がり、タイムラインのプレビューが軽くなる。

4. ハードウェアエンコードを有効にする(書き出し時)
書き出しダイアログ(ファイル → 書き出し → メディア)→「ビデオ」タブ → 「エンコード設定」→「ハードウェアエンコーディングを使用」にチェック。
この設定は書き出しのたびに確認することを推奨する。プリセットによっては自動でオフに戻ることがある。
5. GPUが認識されない場合の追加対処
レンダラーの選択肢に「GPU アクセラレーション」が表示されない場合は、GPUが認識されない場合の対処を参照。cuda_supported_cards.txt への追記で解決するケースがある。
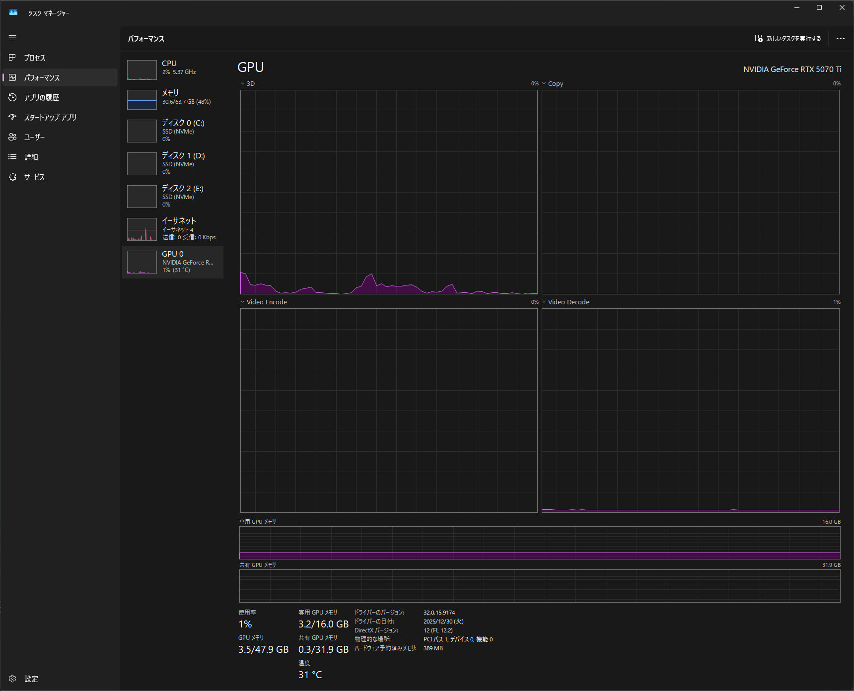
設定後のGPU使用率確認方法
設定変更後、GPUが実際に使われているかタスクマネージャーで確認できる。
Ctrl+Shift+Esc → パフォーマンスタブ → GPU を選択。
| グラフ項目 | 意味 |
|---|---|
| 3D | エフェクト処理・プレビュー描画でGPUが動いている |
| エンコード | ハードウェアエンコード中(書き出し時) |
| どちらも0% | GPUが使われていない状態 |
エフェクトを適用したシーンを再生中に「3D」が上昇していれば正しく動作している。

GPU別の推奨用途
| GPU | 1080p編集 | 4K 30fps | 4K 60fps | HEVCエンコード |
|---|---|---|---|---|
| RTX 5080以上 | ◎ | ◎ | ◎ | ◎ |
| RTX 5070 | ◎ | ◎ | ◎ | ◎ |
| RTX 5060 Ti | ◎ | ◯ | △(VRAM上限) | ◎ |
| RTX 5060 | ◎ | ◯ | △ | ◯ |
| GTX 1070〜1080 | ◎ | △〜◯ | ✕ | △ |
| GTX 1060以下 | ◯〜△ | ✕ | ✕ | △ |
判断基準
| 状況 | 推奨アクション |
|---|---|
| レンダラーがソフトウェアレンダリングになっている | CUDAに変更。最優先で確認すべき設定 |
| ドライバーが1年以上更新されていない | Studio Driverに更新する |
| プレビュー中にGPUが0%のまま | ハードウェアデコードを有効にしているか確認 |
| 書き出し中にGPUエンコードが0% | 書き出し設定でハードウェアエンコードを確認 |
| VRAM 8GB以下・4K編集 | プロキシ編集(ガイドはこちら)と併用する |
| GTX 16xx・RTX 20xx使用中で設定を試しても改善しない | NVEncが旧世代のため書き出し性能に上限がある。RTX 5060搭載PCへの乗り換えで根本解決できる |
| 4K 60fps編集・After Effectsでプレビューが常にカクつく | VRAM・GPU性能の限界。RTX 5070搭載PCへの乗り換えを検討する |
