H.264やH.265で撮影した素材をPremiere Proで編集する際、プレビュー再生がカクつく場合はハードウェアデコードが無効になっている可能性がある。これはGPUに搭載されたデコードエンジンを使用してCPU負荷を軽減する機能で、環境設定から有効化できる。設定を変更するだけで改善するケースが多いが、GPUの対応状況や素材の種類によって効果が異なるため、条件を理解した上で設定することが重要になる。
H.264・H.265のプレビューがカクつく原因
ハードウェアデコードがデフォルトで無効
Premiere Proのインストール直後は、ハードウェアデコードが有効になっていない環境がある。特に環境設定を一度も変更していない場合、H.264/H.265のデコードをCPUのみで処理しているため、高解像度素材で再生負荷が高くなる場合がある。
H.265(HEVC)はH.264より処理負荷が高い
H.265はH.264と比べて同画質でファイルサイズを小さくできるが、デコード処理の負荷はH.264より重い傾向がある。スマートフォンやミラーレスカメラで撮影したH.265素材をソフトウェアデコードのみで処理する場合、CPUが高負荷になりプレビューが乱れる場合がある。
GPU側のハードウェアデコードエンジンが搭載されていない
ハードウェアデコードを利用するには、GPUがH.264/H.265のハードウェアデコードに対応している必要がある。NVIDIAのRTX 30シリーズ以降、AMDのRDNA2以降はH.265のハードウェアデコードに対応しているが、古いGPUや一部のエントリーモデルでは対応が限定的な場合がある。
ドライバーのバージョンが古い
GPUがハードウェアデコードに対応していても、ドライバーが古い場合はPremiere Proから機能が認識されないことがある。特にH.265のデコードはドライバーバージョンへの依存度が高い傾向がある。
素材がRAWまたはプロコーデックの場合は別の対処が必要
BRAW、ARRI RAW、CinemaDNGなどのRAW素材や、ProRes・DNxHDなどのプロコーデックは、ハードウェアデコード設定の対象外になる場合がある。これらの素材にはプロキシワークフローの導入が有効な場合がある。
解決手順
ハードウェアデコードの有効化
- Premiere Proを起動し、「編集」→「環境設定」→「メディア」を開く
- 「ハードウェアアクセラレーションによるデコードを有効にする(GPU使用量の増加が必要)」のチェックボックスをオンにする

- 「OK」をクリックする
- Premiere Proを再起動する
- H.264またはH.265素材をタイムラインに配置してプレビュー再生を確認する
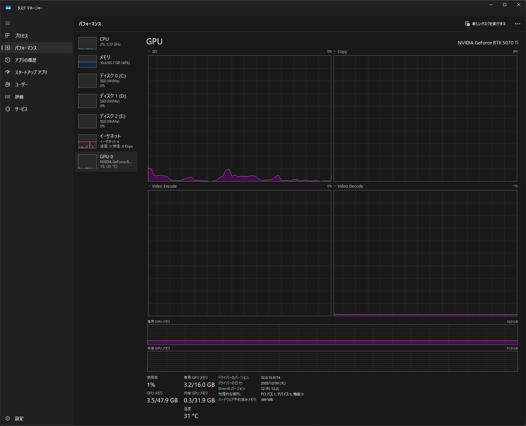
設定が反映されているかの確認
- タスクマネージャー(Ctrl+Shift+Esc)を開く
- 「パフォーマンス」タブ→「GPU」を選択する
- 「ビデオデコード」の項目でGPU使用率が上昇しているか確認する
- 同時にCPU使用率が低下しているかも確認する
ハードウェアデコードが機能している場合、「ビデオデコード」の値が0%から上昇し、CPUの使用率が以前より低下する傾向がある。
ただし、プロジェクトの内容や再生解像度によって数値は変わる。
GPUの対応状況確認
NVIDIA GPUの場合、「GPU-Z」というフリーツールで「NVDEC」が対応フォーマット欄に記載されているか確認できる。H.264はNVDECで「AVC」、H.265は「HEVC」として表示される。これらが一覧にない場合、そのGPUではハードウェアデコードが利用できない可能性がある。
効果が限定的な場合の代替手段
ハードウェアデコードを有効にしても改善が不十分な場合は、以下の方法を組み合わせることで再生負荷を下げることができる。
- プログラムモニターの再生解像度を「1/2」または「1/4」に設定する(モニター下部のドロップダウンから変更可能)
- プロキシワークフローに切り替えてGPU負荷を下げる
- 素材をPremiere Proが扱いやすいコーデック(例: DNxHD、ProRes Proxy)にトランスコードする
初心者向けのPCスペックと設定については、初心者向けおすすめPCも合わせて参照することを推奨する。
判断基準
| 条件 | 推奨アクション |
|---|---|
| ハードウェアデコードが環境設定に表示されている | 有効化する(手順1〜4) |
| 有効化後もCPU使用率が下がらない | GPUがH.264/H.265ハードウェアデコード非対応の可能性がある |
| タスクマネージャーで「ビデオデコード」が常に0% | GPUドライバーの更新またはGPU非対応を確認 |
| 4K H.265で有効化後も再生がカクつく | プロキシワークフローへ切り替える |
| RAW素材やProRes素材で再生が重い | ハードウェアデコードの対象外。プロキシ作成を検討 |
| CPU使用率が100%近くに達している | ハードウェアデコード有効化+プロキシ両方を組み合わせる |
GPU加速全体の設定はGPU加速の完全ガイドで確認できる。